产品名称:潮汐灌溉系统
产品编号:
重量:
产品规格:
产地:
生产商:
产品详细介绍
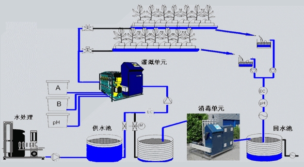
潮汐濯溉系统是基于湖水涨落原理而设计的封闭式肥水循环灌溉系统,通过自动控制系统,规律、及时、准确地供给植物生长所需要的营养液,有效提高水肥利用效率,大幅降低运营成本。潮汐灌凝系统主要由灌溉首部、灌溉管路、回水管路和潮汐苗床四个部分组成。
功能
通过自动控制系统,规律、及时、准确地供给植物生长所需要的营养液。
类型
地面式和植床式,目前应用较多的是植床式,广泛应用于平移床和物流床种植中。
特点
封闭式循环系统,节水、节肥、高效;
避免喷灌导致的植物叶面产生水膜,增强光合作用,增强蒸腾拉力,根部吸肥更有力;
避免肥料接触叶面,较少病虫害发生;
种苗叶面干燥,相对湿度容易控制;
随时使用,不受品种、规格、时间限制灌溉均匀,水量一致,质量有保证植床下无杂草生长,减少菌类滋生。
下一篇:潮汐苗盘


